В. П. Астахов, Д. А. Гиндин, В. В. Карпов, К. В. Сорокин
ОАО “Московский завод “Сапфир”, Москва, Россия
Приведены результаты экспериментального исследования влияния величины сопротивления поверхностного канала на электрические и фотоэлектрические характеристики p-i-n-фотодиодов большой площади с охранным кольцом, изготовленных на кремнии p-типа проводимости с удельным сопротивлением r ~ 20 кОм·см. Проведен анализ зависимостей темновых токов фоточувствительных площадок и охранного кольца, а также чувствительности, коэффициента фотоэлектрической взаимосвязи и ватт-амперных характеристик приборов от сопротивления канала для широкого интервала его значений. Определены оптимальная величина сопротивления канала для p-i-n-фотодиодов и требования к его значению на различных участках топологического рисунка поверхности при необходимости улучшения характеристик приборов.
Одним из основных требований, предъявляемых к p-i-n-фотодиодам на основе высокоомного кремния, является минимизация темнового тока фоточувствительных площадок, что обеспечивает максимальное отношение полезного сигнала к шуму. Наиболее эффективным средством минимизации темнового тока площадок является применение охранного кольца (ОК), которым является дополнительный p-n-переход, удаленный от границ фоточувствительных площадок на расстояние меньше диффузионной длины неосновных носителей заряда в базе [1]. Считается, что такое ОК уменьшает или устраняет поверхностную утечку, поскольку оно служит эффективным стоком носителей заряда из поверхностного канала, что и приводит к снижению темнового тока [2-5].
Если верно предположение о роли ОК как стоке носителей заряда, то с ростом сопротивления поверхностного канала темновой ток площадки должен падать при одновременном уменьшении темнового тока ОК [2, 6, 7]. Однако результаты, полученные в данной работе, нельзя объяснить с применением такого подхода. Наши результаты свидетельствуют о том, что ОК является в большей мере схемотехническим элементом, который определенным образом скоммутирован с площадками p-i-n-фотодиода.
Объектом исследования является планарный квадрантный p-i-n-фотодиод, структура которого представлена на рис. 1. Фотодиод сформирован на основе кристаллов кремния с удельным сопротивлением ~20 кОм·см. Диаметр описывающей окружности периферии фоточувствительных площадок составляет 14 мм, расстояние между ними, а также до ОК составляет 0,2 мм. Формирование p-n-перехода и омического контакта осуществлялось диффузией соответственно фосфора (рабочая сторона) или бора (тыльная сторона пластины) до концентраций порядка 1019 см-3 в обоих случаях. Толщина защитного слоя SiO2 составляет 0,9 мкм.

Рис. 1. Структура p-i-n-фотодиода:
1 - пластина кремния p-типа;
2 - охранное кольцо;
3 - фоточувствительные площадки;
4, 6, 9 - металлизация;
7 - слой диэлектрика;
8 - омический контакт р+-р-типа
Задачей работы является исследование зависимости величины темнового тока площадок и ОК от сопротивления канала между площадкой, ОК и омическим контактом.
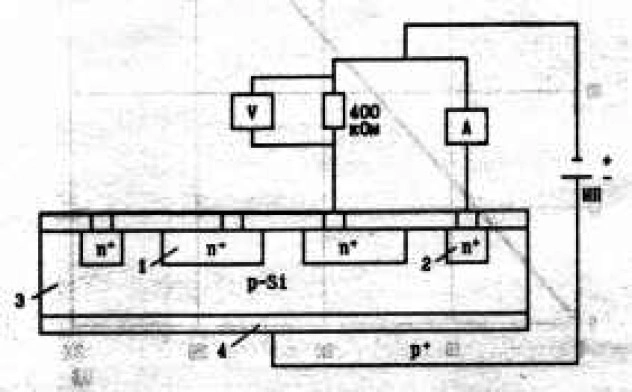
Схема измерения темновых токов соответствует схеме включения p-i-n-фотодиода и она представлена на рис. 2. Напряжение подается на ОК непосредственно, а на фоточувствительный элемент - через нагрузочный резистор 400 кОм. На этом резисторе вольтметром измеряется напряжение, по которому рассчитываются величины темнового тока площадки. Величина темнового тока ОК измеряется непосредственно амперметром.

Рис. 2. Схема измерения ВАХ площадки и ОК:
1 - площадка;
2 - охранное кольцо;
3 - база;
4 - омический контакт
Предположение о наличии в исследуемой структуре шунтирующих p-n-переходов проводящих каналов приводит к эквивалентной схеме, представленной на рис. 3. Из схемы видно, что при сопротивлении канала (Rk) меньше чем сопротивление p-n-перехода темновой ток ОК определяется не свойствами его металлургической границы, а величиной Rk , в данной схеме это - R5. Пример ВАХ ОК представлен на рис. 4. Как видно из этого рисунка, ВАХ представляет собой линейную зависимость, которая позволяет определять величину сопротивления канала, которую мы считаем одинаковой на каждом анализируемом участке поверхности.

Рис. 3. Эквивалентная схема площадки с ОК и шунтирующими каналами:
R1 - резистор нагрузки;
R2 -сопротивление площадки;
R3 - сопротивление канала между площадкой и ОК;
R4 - сопротивление ОК;
R5 - сопротивление канала между ОК и омическим контактом

Рис. 4. Типичная ВАХ охранного кольца
В результате измерений величин темновых токов площадок и ОК по схеме, приведенной на рис. 2, и сопротивлений каналов из ВАХ ОК p-i-n-фотодиодов, изготавливавшихся в течение длительного времени в ОАО “Московский завод “Сапфир”, нами собрана статистика, которая позволяет построить зависимости темновых токов площадок и ОК от сопротивления канала. Эти зависимости приведены на рис. 5, а, б.
Из представленных зависимостей следует, что при увеличении сопротивления канала происходит уменьшение темнового тока ОК, в то время как темновой ток площадок, напротив, растет, причем существуют области слабого изменения параметров и область их резкого изменения. В области перегиба на зависимости темнового тока площадок от сопротивления канала (Rk = 3,3-3,5 МОм) происходит резкое падение величины темнового тока площадок при переходе к меньшим значениям сопротивления канала, темновой ток ОК при этом изменяется незначительно. Достаточно малые темновые токи ОК имеют место при Rk > 1,5 МОм и более. Это значение Rk и является оптимальным для p-i-n-фотодиода, поскольку при этом темновой ток площадки составляет менее 1 мкА, а ОК - не более 140 мкА.
Полученные результаты объясняются тем, что увеличение сопротивления канала приводит к перераспределению тока в параллельных ветвях R1-R3 (см. рис. 3) в сторону увеличения тока на резисторе нагрузки R1 и уменьшению тока ОК (из-за увеличения R5). Уменьшение сопротивления канала (R3) приводит к уменьшению тока через резистор R1 и увеличению тока ОК.
Характер зависимости темнового тока площадок от сопротивления канала соответствует данным, полученным в работах [8, 9], где авторы получили экспериментальную зависимость величины темнового тока p-i-n-фотодиодов на кремнии от потенциала полевого электрода.

Рис. 5. Зависимости темновых токов площадок (а) и ОК (б) при U = 200 В
от величины сопротивления канала:
О - данные статистики;
1-3 - результаты измерений по схемам 1, 2, 3 (см. рис. 6, соответственно)
Для подтверждения модели перераспределения токов между каналами, нагрузкой и ОК мы использовали p-i-n-фотодиод с максимальным сопротивлением канала (Rk = 6,06 МОм), к которому подключали дополнительные резисторы. Дополнительные резисторы (Rдоп) подключались тремя различными способами таким образом, чтобы эквивалентная схема соответствовала одной из представленных на рис. 6. При этом моделировалось регулируемое сопротивление каналов соответственно: между площадкой и ОК (схема 1), между площадкой, ОК и омическим контактом (схема 2), между ОК и омическим контактом (схема 3). Полученные данные для каждой схемы включения представлены также на рис. 5.

Рис. 6. Варианты подключения переменного резистора (Rдоп):
а - схема 1 - между площадкой и ОК;
б - схема 2 - между площадкой и ОК, а также между ОК и омическим контактом;
в - схема 3 - между ОК и омическим контактом
Эти данные соответствуют зависимостям, полученным на основе статистических данных. Отличия от последних обусловлены, скорее всего, недостаточной точностью моделирования (не учтены каналы к трем площадкам и неравенство величин их сопротивлений). Согласно этим данным наименьшие значения тока в нагрузке цепи площадок и цепи ОК достигаются при сопротивлении канала между площадками и ОК Rk > 1,5 МОм и менее при сопротивлении канала между ОК и омическим контактом Rk = 2-3 МОм и более.
Для этого же диапазона сопротивлений проводились исследования по влиянию номиналов дополнительных резисторов, устанавливаемых между двумя площадками и между площадкой и ОК, на коэффициент фотоэлектрической взаимосвязи, чувствительность и линейность ватт-амперной характеристики p-i-n-фотодиодов. Коэффициент фотоэлектрической взаимосвязи измерялся при подключении переменного резистора с максимальным значением 5 МОм между площадками. Измерения проводились по методике ГОСТ 17772-88 (СТ СЭВ 3789-82) по мере уменьшения номинала резистора. При изучении влияния номинала шунтирующего резистора на чувствительность и линейность ватт-амперной характеристики переменный резистор подключался между площадкой и ОК.
Эти исследования позволили установить, что уменьшение номинала дополнительного резистора от 5 МОм до 100 кОм не приводит к изменению коэффициента фотоэлектрической взаимосвязи, чувствительности и ватт-амперной характеристики. При меньших значениях Rдоп происходит резкое возрастание коэффициента фотоэлектрической взаимосвязи до величин более 50 %, резкое уменьшение чувствительности и искажение линейности ватт-амперной характеристики.
Таким образом, следует подчеркнуть, что при оптимальной величине сопротивления поверхностного канала (Rk ~ 1,5 МОм) наличие канала не оказывает влияния на коэффициент фотоэлектрической взаимосвязи, чувствительность и линейность ватт-амперной характеристики p-i-n-фотодиода.
В ы в о д ы
На основе статистических данных и результатов моделирования реальной структуры квадрантного p-i-n-фотодиода показано:
- В p-i-n-фотодиодах с ОК последнее играет роль схемотехнического элемента, “оттягивающего” на себя часть темнового тока площадок за счет наличия канала и конечной величины его сопротивления. Эффективность отвода тока из площадки в ОК тем выше, чем меньше величина сопротивления канала.
- Для исследованных структур существует оптимальное значение сопротивления канала: Rk = 1,5 МОм, которое обеспечивает величины токов в резисторе нагрузки площадки менее 1 мкА, а в цепи ОК - менее 140 мкА и сохраняет на высшем уровне такие характеристики p-i-n-фотодиодов, как чувствительность, коэффициент фотоэлектрической взаимосвязи и линейность ватт-амперной характеристики.
- При сопротивлении канала более 2-3 МОм темовые токи площадок могут быть минимизированы за счет подсоединения резисторов с номиналом 1,5 МОм между площадками и ОК или параллельно резистору нагрузки. При этом между ОК и омическим контактом дополнительный резистор ставить не следует.
Л и т е р а т у р а
- А г а л а р з а д е П. С. Основы конструирования и технологии обработки поверхности p-n-перехода/Под ред. В. Е. Челнокова.- М.: Сов. радио, 1978.
- W e n d i a n d P. Silicon Photodiodes//Electro-Optical systems desing, 1970. N 8.
- M i n d o k R. M., H o r a k J. B.: Тр. конф. “Электрооптические системы”, США, май, 1971.
- J u h s o n J. C. An investigation of inwersion layer induced leakade current in abrupt p-n junctions//Solid- State Electronics, 1970. V. 13. P. 1167-1174.
- К о ф т о н ю к Н. Ф. Электронные элементы на основе структур полупроводник-диэлектрик. М.: Изд-во “Энергия”, 1976.
- T a n d o n J. C., R o u l s t o n D. J., C h a m b e r S. J.//Solid-State Electronics, 1972. N 15. Р. 669.
- Р и г м а н М. Физические основы полевых транзисторов с изолированным затвором.- М.: Сов. радио, 1971.
- Б е л о в а Г. А., Ф е д о р о в и ч Ю. В. Инверсионные слои на поверхности сплавных и планарных кремниевых переходов//Электронное приборостроение. 1968. Вып. 4. С. 32-44.
- К л и м а н о в Е. А., К у л ы м а н о в А. В., Л и с е й к и н В. П., Ю н г е р м а н В. М. О вольтт-амперной характеристике кремниевого p-i-n-фотодиода большой площади, работающего в режиме полного истощения//Радиотехника и электроника. 1976. N 9. С. 1967-1974.
ABOUT INFLUENCE OF SURFACE CANAL RESISTANCE
ON QUADRANT p-i-n-PHOTODIODES DARK CURRENT
V. P. Astakhov, D. A. Gindin, V. V. Karpov, K. V. Sorokin
Joint Stoc Company “Moskovsky Zavod “Sapfir”, Moscow, Russia
There is the presentation of experimental results of surface canal resistance value effect on electical and photoelectrical characteristics of large square p-i-n-photodiodes with guard ring, fabricated from p-type silicon with specific resistance ~20 kOhm·sm. The authors investigated and made analysis of the effect of canal resistance in both, photosensitive squares and quard ring dark currents, and photoelectric correlation coefficient and watt-ampere characteristics, for extensive range of values. Authors found tne optimal mean of surface canal resistance for p-i-n-photodiodes and stand the requirements to its value on different parts of the surface topological picture, if it would be nesessary for improvement of devicesчs characteristics.